

美控MIK-3051DP双法兰液位变送器产品利用差动电容检测原理,当两侧压力不一致时,致使容室中测量膜片产生位移,其位移量与压力差成正比,通过电路处理将电容变化量转换成4~20mA的二线制电流信号输送给二次仪表显示液位值,同时也可以表头显示液位值。该液位变送器具有坚固抗振、量程、零点和阻尼现场连续可调。









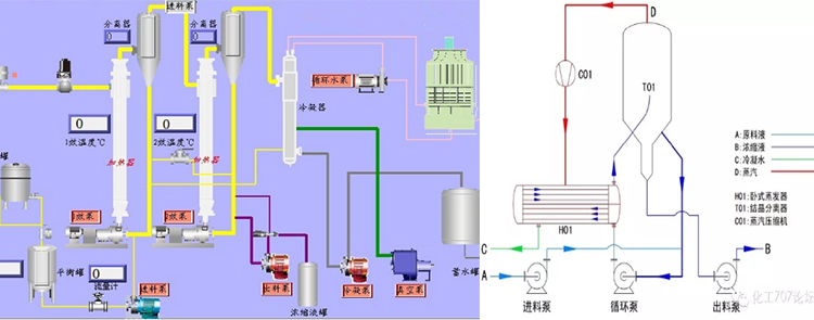
废水蒸发器设备特别:
A、由一、二、三、四效蒸发器,一、二、三、四效分离器,一、二、三、四效结晶器,冷凝器等组成。
B、采用独特设计的结晶器,能满足连续进料,连续排料的工艺要求,蒸发器的强制循环形成了最佳的配合,其内部结构使得晶体和清液得到有效的快速分离。
C、整套工艺为真空条件下蒸发,温度相对较低,蒸发速度快,蒸发耗能低,蒸发浓度高,使粘度较大的料液容易流动蒸发,不易结垢,是目前国际上最先进的蒸发与结晶相结合的蒸发设备之一。









为了服务好每一位新老客户,为了更好的“以客户为中心”,杭州美控已在全国设立了30多处办事处。我们将更好的服务带到您的身边,将中国过程自动化解决方案应用到每一位需要我们的用户家中。
本公司向用户承诺,本仪表供货时所应提供的硬件、附件在材质和制造工艺上都不存在任何缺陷。从仪表购买之日起开始计算,在质保期内,若收到用户关于此类缺陷的通知,本公司对确实有缺陷的产品实行无条件免费维修或免费更换。本公司对所有记录仪产品一律保证7天包退1年保修,终身维修。
售后服务承诺:
1、客户的技术疑问,我们承诺在4个小时内处理完毕。
2、返厂维修的仪表我们承诺在3个工作日内出具检测结果,7个工作日内完成维修。
3、仪表返给客户之后2周之内对用户进行回访,并提供自动化相关技术的免费咨询。









